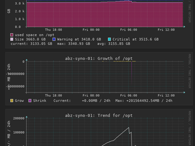
Wie sinnvoll eine Überwachung der Basisparameter von Systemen sind, zeigt auch dieser Fall...
Betrieb und Wartung

Wir brauchen broot... :)
Den Speicherverbrauch von der lokalen Festplatte sollte man immer im Auge haben. Werkzeuge gibt's haufenweise...

Proxmox und Windows...
Reporting der IP-Adresse von der Virtuellen Maschine zum Proxmox-Node funktioniert mit Windows-Systemen nicht sofort...

MSSQL und dynamische Ports...
Der MSSQL-Server kann auch dynamische Ports verwenden...

Nettes Tool: cmder
Ein Sensationstool für alle, denen die einfache Commandline in Windows zuwenig ist...

Automation...
Jobs und Automation...

Checkmk und mrpe...
Es gibt eine Unmenge an Überwachungsscripts für Nagios, die man sehr einfach in Checkmk einbinden kann...

Webcasts von graylog...
Graylog ist ein durchaus komplexes Werkzeug. Zum Glück haben wir schon 2020 und webcasts haben sich als Weiterbildungsmedium etabliert...

Notwendigkeit der Überwachung von Systemen...
Die "Gesundheits-"Parameter von Servern sollte man überprüfen. Aber auch bei Clients macht das durchaus Sinn...

Caches von Plugins...
Die Ausgabe von Plugins in Checkmk wird zwischengespeichert...

Panne bei Buchbinder?
Bei Buchbinder waren Terabytes an Kundendaten offen zugänglich... Eine Panne?

Checkmk: Installation lokaler Plugins...
Wenn ein plugin im Lieferumfang von Checkmk nicht dabei ist, dann geht die Installation relativ schnell...

Nützliches Tool: LuLu...
Um zu verstehen was einzelne Programme so tun, macht es Sinn, auch den ausgehenden Netzwerkverkehr zu beobachten...

Checkmk encrypted...
Checkmk liefert von Haus aus die Daten der Checks im Klartext aus, wer das nicht will, kann das einfach umstellen...

OpenSSH und Windows...
OpenSSH unter Windows hat so einige wenige Spezialitäten, die man berücksichtigen sollte...